Cloudflare 公式MCP Serverで実行できること - 2025年版
はじめに
Model Context Protocol(MCP)は、AIモデルが外部ツールやデータソースと連携するための標準プロトコルです。Anthropicが提唱し、現在は多くのAIクライアントやサービスプロバイダーが採用しています。
MCPの特徴は「リモートサーバー」に対応している点です。ローカルにツールをインストールすることなく、URLを指定するだけでAIエージェントが外部サービスを操作できます。
Cloudflareが独自でMCP Serverを公開し誰でも利用できるようになっています。
本記事では、Cloudflareが提供するMCPサーバーをいくつかClaudeと組み合わせてみます。
Cloudflare own's MCP Server
2025年12月4日現在では15の独自MCP Server URLがあります。
「過去1時間でエラーが多いCloudflare Workerを教えて」
「昨日の午後、Cloudflareアカウントに不審な変更はあった?」
こんな問いかけだけで、ログ分析やセキュリティ監査の確認ができる世界です。
ClaudeにCloudflare MCP Serverを追加
Settings -> Custom ConnectorからCloudflalre MCP ServerのSSEエンドポイントを追加

Cloudflare CDN関連の情報を出してみる
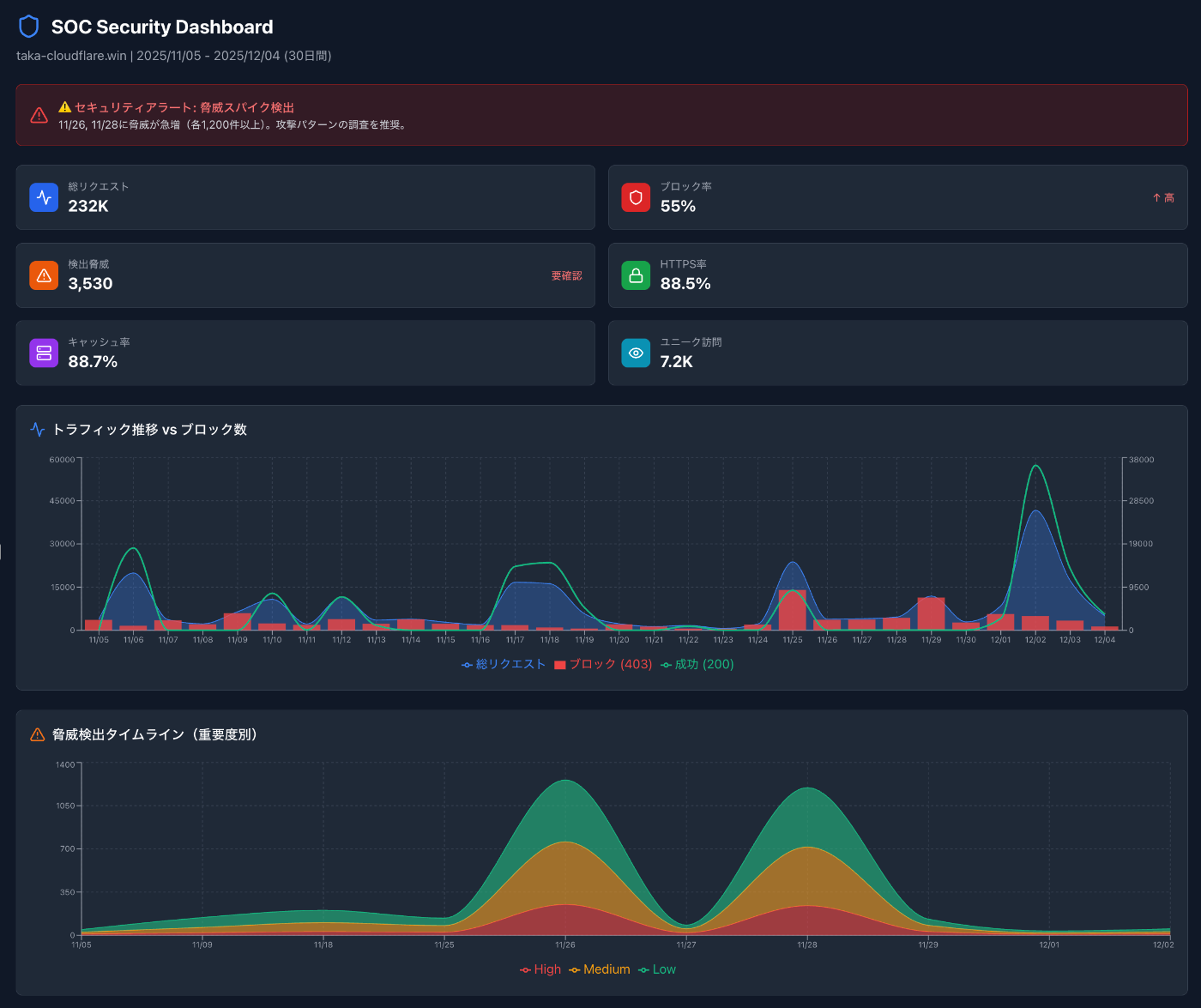
Cloudflare GrapshQL MCP Serverを使うことで直近1ヶ月のデータが取得できます。
こんなプロンプトを入力してみます。
「直近1ヶ月のtaka-cloudflare.winのHTTPリクエストを分析して」

「SOC(Security Operation Center)のような視点でグラフ化して」

Cloudflare CDNを通しているアプリにスパイクがあったことを報告してくれました
ダッシュボードやSIEMを見に行くよりも楽ですね。
*フルレポートはこちらから
Cloudflare Workers Observability 情報も出してみる
こんなプロンプトを入力してみます。
「Workersのvpc-nginxでエラーがあったか調べて」


自分のWorkerのObervabilityを見に行ってくれて何に問題がありそうか情報出してくれました
Cloudflareキャッシュ設定についても聞いてみる


追加で必要な設定や、見ておくべき関連の公式ドキュメントについても出してくれます。
まとめ
従来、ログ分析やセキュリティ監査といった作業は、ダッシュボードを開き、フィルタを設定し、結果を解釈するという一連の手順が必要でした。Cloudflare 独自のMCPサーバーを介することで、これらの作業が「会話」に置き換わります。AIが適切なAPIを選択し、データを取得し、人間が理解しやすい形で結果を提示してくれます。
現時点では読み取り系の機能が中心ですが、今後は設定変更や自動修復といった書き込み系の機能も拡充されていくと予想されます。AIエージェントが障害を検知し、原因を特定し、修正案を提示し、承認を得て実行する。そんな運用フローが現実味を帯びてきました。
ぜひ読み取り専用のCloudflare 独自のMCPサーバーから試してみることをおすすめします。AIとの対話でCloudflare環境を読み取る体験は、一度味わうと戻れなくなるかもしれません。
Discussion