Azure → 各 Microsoft サービスの通信がインターネットに出ないことを Datadog Network Path で検証
はじめに
Datadog Network Path を利用し、AWS リソース間通信を可視化したこちらの記事が素晴らしく、 Azure からの通信も可視化して確認をしてみました。
なお Azure でも同様に、 Public IP を使った通信だとしても MS バックボーン通信となることは以下ドキュメントにて明言されています。
また、より幅広く、Microsoft サービス同士の通信がインターネットを経由しないことも明言されています。
Microsoft サービスの使用時はすべてのトラフィックがこのようにルーティングされるのでしょうか。 はい。Microsoft Azure 内のデータセンター間、または Virtual Machines、Microsoft 365、Xbox、SQL DB、Storage、仮想ネットワークなどの Microsoft サービス間のあらゆるトラフィックはこのグローバル トラフィック内でルーティングされ、決してパブリック インターネットを経由しません。
バックボーン については、以下の記事で図解していますので、あわせてご覧ください。
検証内容
Azure VM を東日本リージョンに 1 台用意し、そこからいくつかの宛先へ通信を確認します。
試してみる宛先はこんな感じです。
- ① Microsoft 外にあるサービス( zenn.dev ) に対しての通信
- ② VM の パブリックIPアドレス に対しての通信
- ③ PaaS サービス ( Azure App Service ) の FQDN に対しての通信
- ④ Entra ID ( login.microsoft.com ) に対しての通信
- ⑤ Microsoft 365 ( outlook.cloud.microsoft ) に対しての通信
- ⑥ Defender ポータル ( security.microsoft.com ) に対しての通信
検証準備
datadog のアカウント作成から始め、Azure VMに Datadog Agent をインストールします。アカウント作成後、無償枠が 14 日間利用可能であり、network path 機能含め、その無償枠で試させて頂いています。
1. Datadog アカウントの作成
https://www.datadoghq.com/ja/ から作成するか、ログインします。
2. Azure VMに Datadog Agent をインストール
エージェントインストール先の環境(Linuxであるか等)を選ぶと、キャプチャのようにインストールするコマンド ③ 付の画面ができます。キーも入力されているので、コピーして実行するだけです。

DD_API_KEY=*** 自分のキーを指定 *** \
DD_SITE="ap1.datadoghq.com" \
DD_REMOTE_UPDATES=true \
DD_ENV=dev \
bash -c "$(curl -L https://install.datadoghq.com/scripts/install_script_agent7.sh)"
エージェントインストール後、1-3 分程で、エージェントからのデータが Datadog 側に届き、エージェントインストール成功が表示されます。


3. Datadog の Network Path 機能を設定
Azure VM 側で、Datadog Agent の設定ファイルを編集し、前提となる traceroute 機能 や Network Path 機能を有効化します。
Datadog のドキュメントはこちら Network Path - Setup
traceroute:
enabled: true
init_config:
min_collection_interval: 60 # in seconds, default 60 seconds
instances:
- hostname: <VM の パブリックIPアドレス>
protocol: TCP
port: 80
min_collection_interval: 120
tcp_method: prefer_sack
- hostname: <PaaS サービス の FQDN>
protocol: TCP
port: 443
min_collection_interval: 120
tcp_method: prefer_sack
- hostname: login.microsoft.com
protocol: TCP
port: 443
min_collection_interval: 120
tcp_method: prefer_sack
- hostname: outlook.cloud.microsoft
protocol: TCP
port: 443
min_collection_interval: 120
tcp_method: prefer_sack
- hostname: security.microsoft.com
protocol: TCP
port: 443
min_collection_interval: 120
tcp_method: prefer_sack
- hostname: zenn.dev
protocol: TCP
port: 443
min_collection_interval: 120
tcp_method: prefer_sack
設定変更後、Datadog Agent を再起動します。
sudo systemctl restart datadog-agent
4. Azure の NSG を調整
Azure VM で ICMP(ping や traceroute) を外部に対して行うには、VM に直接 Public IP を付与する必要があり、また、 NSG で受信許可設定をする必要があります。
今回 tcp_method も指定しているため、以下のように ICMP と TCP の受信許可ルールを追加します。

5. Datadog の Network Path ダッシュボードを確認
Infrastructure > Network Path から、Network Path のダッシュボードを開きます。


検証結果
① Microsoft 外にあるサービス( zenn.dev ) に対しての通信
まずは Microsoft の外にある zenn.dev に対しての通信です。
Microsoft グローバル ネットワーク経由のルーティング(cold potato routing)
既定では、極力 Microsoft のバックボーンを経由してルーティングされてから、インターネットへ出ていく設定となっています。→ ルーティング設定とは
イメージとしては、東日本にある VM から イギリス の webサイト を訪れる場合、まずは Microsoft のバックボーンを通ってイギリスあたりまで移動し、そこから最後のラストワンマイルだけインターネット利用して Webサイトへ到達するような感じです。いきなり東日本から通信をインターネットに出し、インターネットを使ってロンドンまで行くのではなく、Microsoft のバックボーンをできるだけ長く利用するイメージです。
Network Path の結果でも、Microsoft のバックボーンをある程度進んだ後、 Cloudflare (Zenn の CDN) のネットワークに入っていることがわかります。

パブリック インターネット経由のルーティング (hot potato routing)
さて、Public IP アドレスの設定を変更したパターンです。
外部の ISP である PCCW Global (AS3491) を経由し、Cloudflare に到達しています。途中経由する ISP は、タイミングにより変化します(例えば NTT(AS2914) など)。

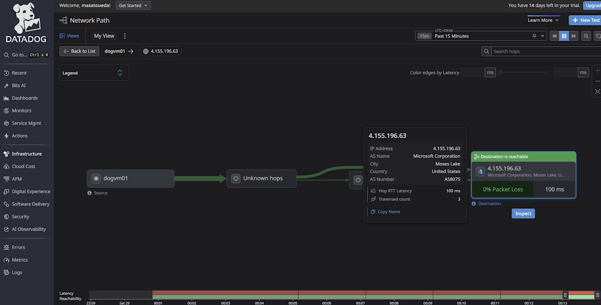
② VM の パブリックIPアドレス に対しての通信
Azure VM の Public IP アドレスに対しての通信です。
先ほどのように、外部の ISP を経由している形跡はありません。
バックボーンの内部では基本的に traceroute の結果が返ってこないため、Unknown hops ばかり経由となっています。

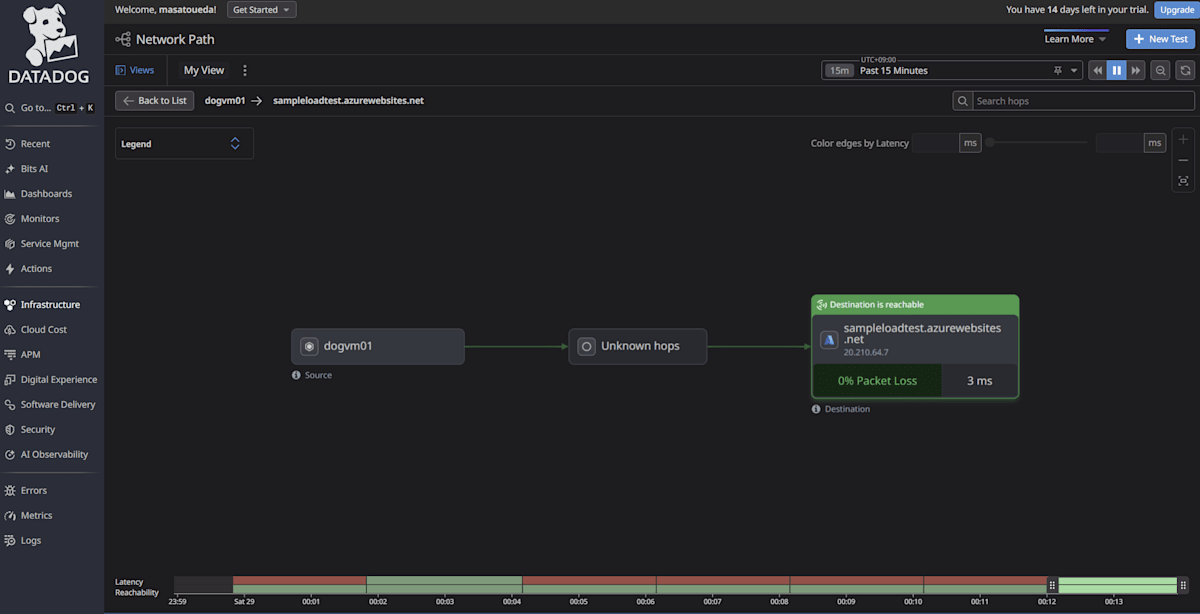
③ PaaS サービス ( Azure App Service ) の FQDN に対しての通信
Azure App Service の FQDN に対しての通信です。
こちらも VM と同様、外部 ISP を通った形跡はなく、Microsoft バックボーン内で完結しています。

④ Entra ID ( login.microsoft.com ) に対しての通信
Entra ID ( login.microsoft.com ) に対しての通信です。
こちらも Microsoft バックボーン内で完結しています。

⑤ Microsoft 365 ( outlook.cloud.microsoft ) に対しての通信
こちらも Microsoft バックボーン内で完結しています。

なお、②~⑤まで、Microsoftのバックボーンである AS8075 (MICROSOFT-CORP-MSN-AS-BLOCK) 内で、完結していることがわかります。

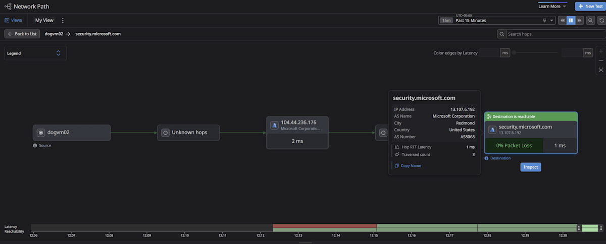
⑥ Defender ポータル ( security.microsoft.com ) に対しての通信
さて、最後に Defender ポータル ( security.microsoft.com ) に対しての通信です。



これまでとは違い、AS8075 からでて、 AS8068 (MICROSOFT-CORP-MSN-AS-BLOCK) に移動していることがわかります。しかし、この場合でも外部の ISP を経由している形跡はなく、Microsoft のネットワーク内で完結していることが確認できました。
まとめ
Datadog Network Path 機能を利用して、Azure VM からの通信経路を確認しました。
ドキュメント通りではありますが、改めて、Microsoft サービス同士の通信はインターネットを経由せず、 Microsoft バックボーン内で完結していることがわかりました。
| 宛先 | 経路 |
|---|---|
| Microsoft 外にあるサービス | 外部インターネットを経由 (ただし、既定では 極力 MS バックボーンに留まる経路で配送され、ラストワンマイルがインターネット経由) |
| VM の パブリックIPアドレス | MS バックボーン内で完結 |
| PaaS ( Azure App Service ) | MS バックボーン内で完結 |
| Entra ID ( login.microsoft.com ) | MS バックボーン内で完結 |
| Microsoft 365 ( outlook.cloud.microsoft ) | MS バックボーン内で完結 |
| Defender ポータル ( security.microsoft.com ) | MS バックボーン内で完結 |
Datadog はエージェントインストールが非常に容易であり、また Network Path 機能も簡単に利用を開始できました。
今回利用した通信経路の可視化以外にも、さまざまな監視機能があり、非常に便利であるとも感じました。
経由する経路や AS を確認するだけであれば、 MTR (My Traceroute) などのツールでも確認自体は可能ですが、Datadog の場合には様々な監視ポイントを含めて、継続的に監視でき、視覚的にわかりやすい Dashboard から確認できる点も良いかと思います。
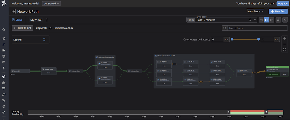
参考 : teams, sharepoint や xbox など
基本的に AS8075 内で完結していました。
ただし、 CDN で提供されているサービスの場合には、Akamai に移動しているケースもあります。
-
teams.microsoft.com

-
outlook.office365.com

-
sharepoint.com

-
www.microsoft.com (AS8075 -> AS16625(Akamai))

-
www.xbox.com (AS8075 -> AS20940(Akamai) -> AS16625(Akamai))

Discussion