画像も動画もいらないくせにまだChatGPTに毎月3000円払っていたので50円に節約を試みる
画像も必要ないし1日5回くらい使う程度なので、ChatGPTからAzure OpenAI Serviceに切り替えた話。
普段の業務の中でちょっと翻訳に使ったり、ちょっとコード直すのに聞いたりする程度なので、
惰性で払い続けるのものよくないな。。。ということでAzure OpenAI Serviceの従量課金に乗り換えました。
これは単純に安くなるのではなく、従量課金に切り替えただけなので、Azure等使い慣れていなれておらず、費用の確認等知らない方にとっては少し注意してほしいですが、むしろそういう人にこそ役に立ってほしい記事になればと思います。
Azure OpenAI Serviceとは
Azure OpenAIは Microsoftが Azureという クラウドサービス経由で提供する Gen AI サービスの統合環境です。 AWS Bedrock等の細かい比較はしていませんが、簡単にモデルを作成して利用することができます。
特徴としてMicrosoftはプロンプトのデータを学習に利用しないことを明言しており、その点でも安心できるところはメリットです。
UIは以下のような感じです。ちょっとAI使いたいだけの人にとっては左側のオプションは過剰でして、「チャット」だけ使えれば十分かと思います。

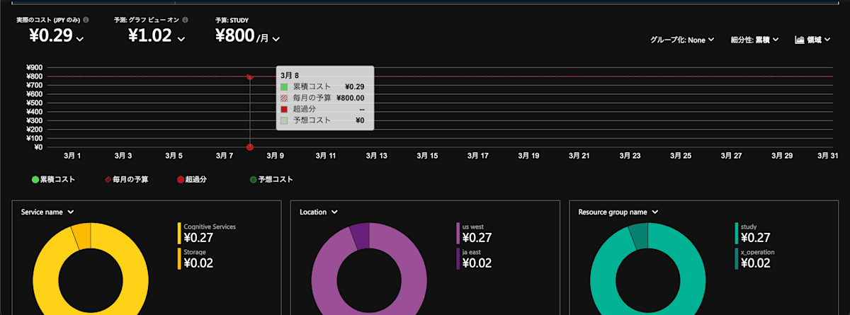
費用について:1週間くらい使ってみた
1週間で1日5回くらい使ったのですが、以下の料金で済みました。10円もかかっていないですね。

ただしモデルは最安値のgpt-4o-mini (version:2024-07-18)を使っているのでこの点だけ注意が必要です。
価格は下記に明記されていますので、こちらご参照ください。
記事を書いた時点においては 100 万トークンあたり以下の価格になっていました。
- 入力: ¥22.42576
- キャッシュされた入力: ¥11.2129
- 出力: ¥89.7031
Azure AI Foundry portal
もちろん Azureの提供する機能としてシステムに組み込む豊富な機能はありますが、Azure AI Foundry portalがあればChatGPTと同じ画面は用意できます。

この「モデルと価格」できないことは、画像生成や検索・最近だとSoraの動画生成などChatGPTではできるようになりましたが、そういったことはできないです。
ただただ文章レベルのやりとりが可能です。(もちろん Azure OpenAI もお金を積めば大丈夫です。たとえば画像生成であればDall-E-3:標準:1024 * 1024の画像100件あたり¥598.021です。
最後に
あくまでも従量課金ですし、モデルの選択等間違えると一気にお金がかかったりします。慣れない人は慎重にチャレンジしてください。
従量課金なので2、3日使ってみてその時の金額と使用感を見ながら継続するかどうかご判断ください。
またAzure自体初めての方は、まずはAzureが何か理解してからの利用を推奨します。
色んな良記事がありますので、ぜひご覧ください。
Discussion